Big ideas, bold builds.
A selection of the products, experiments, and systems that show how I work.

Key-Value Database with Raft Consensus
A distributed key-value database that maintains consistency across multiple nodes using the Raft consensus algorithm. The system handles leader election, log replication, and fault tolerance automatically, ensuring your data stays consistent even when servers fail. Features an append-only log structure with smart compaction strategies that dramatically reduce storage overhead and restart times for large datasets.

Stippling Engine
A high-performance image-to-stippling renderer built around a shared C++ optimization engine. The project replaces an earlier TypeScript prototype and delivers 22-64x higher optimization throughput in benchmarked runs. It exposes the core engine to the browser through WebAssembly and a plain C ABI, runs heavy optimization work off the main thread with Web Workers, and reuses the same core across the web app, native CLI, and test harness.

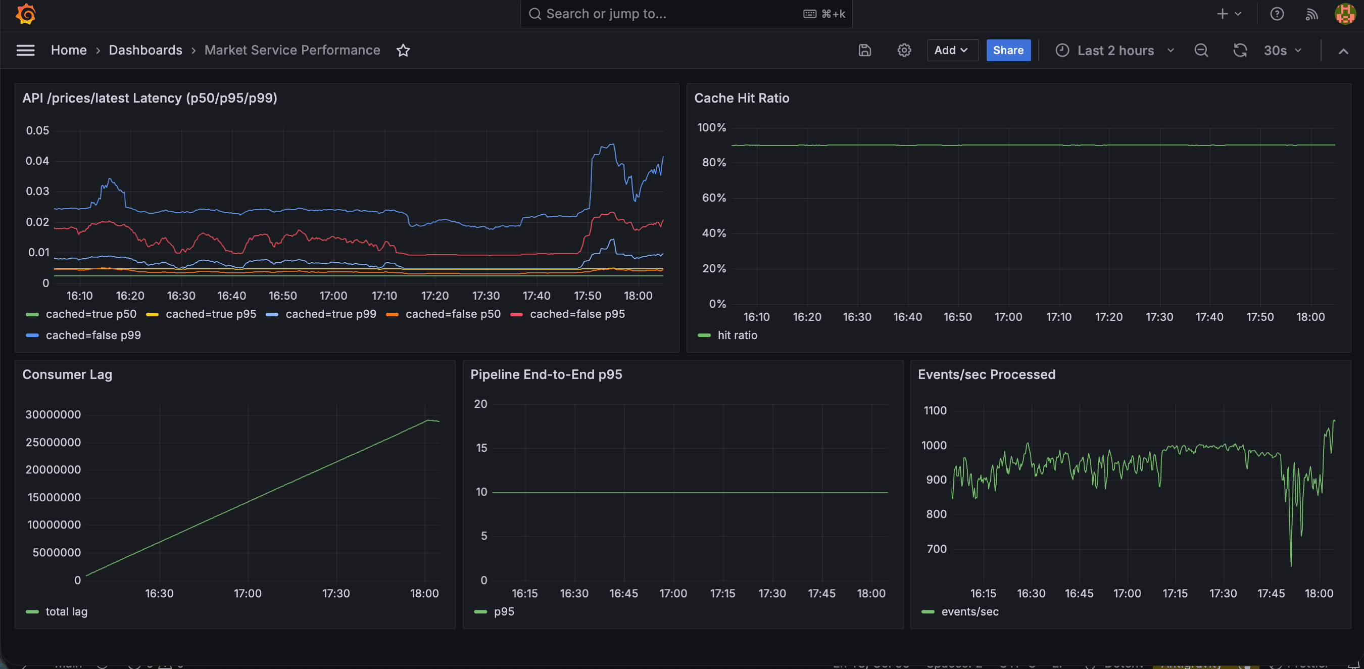
Market Service
A real-time market data microservice. It ingests prices from external providers, stores raw/processed data in Postgres, publishes events to Kafka, computes O(1) rolling MA5 in a consumer, serves low-latency latest-price reads with Redis cache, and includes Prometheus/Grafana benchmarking observability.


Mentra
An AI-powered learning companion that overlays interactive tutorials directly on your screen, eliminating the need to switch between your work and tutorial videos. Simply describe what you want to learn in natural language, and Mentra generates step-by-step lessons that guide you through the process in real-time. Built during CalHacks 12.0 to make learning new skills seamless and context-aware.

ScribeLoop
A real-time collaborative study notes platform where students organize content by course and week, create shared documents, and edit together with live updates and cursor presence. It combines a Spring Boot REST API for durable course/document management with a low-latency WebSocket collab server, supports role-based sharing (owner/editor/viewer), and stores notes as structured blocks for reliable syncing, search, and exports.

MapReduce
A distributed computing framework inspired by Google's MapReduce that processes large datasets by splitting work across multiple machines. The system automatically handles task distribution, monitors worker health, and recovers from failures by reassigning work to healthy nodes. Perfect for learning how distributed systems scale computation and handle the challenges of coordinating work across unreliable networks.

Eureka
A discovery platform that aggregates thousands of hackathon projects from Devpost to help developers find inspiration for their next build. Browse through innovative ideas, filter by technology or category, and discover what others have created. The platform uses AI to automatically categorize and enrich project data, making it easy to find exactly the kind of inspiration you're looking for.